cancel
Showing results for 
Search instead for 
Did you mean: 

Drop in speed after several years

MrMorph
Fledgling

I tried chatting with support and in the end I realised I was probably talking to a bot? They did not seem to understand me and spouted unrelated information and incorrect answers to questions.

That aside, I had been enjoying decent speeds with my Three hub, around 250Mbps ever since I first started with them. For the past few days at least I noticed the speed had dropped to around 40Mbps.

Whether it was a bot I was talking to or not, they left a lot to be desired.

Is there a way to find where my closest mast is, so that maybe I could relocate my hub?

Or is this something others have experienced? What is really annoying is that I renewed my contract recently and this makes me a little suspicious of bait and switch.

8 REPLIES 8
NeedANewName
Regular

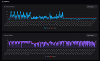
I'm seeing something similar on 4G, here's some graphics - the tests are running every 20 minutes. What's odd is that the upload has remained consistent, as has the tower, cell and bands on the tower. Its almost as if this is an imposed limit, it is so consistent. I'll be away for a few days over Christmas so I think I'll put together an iperf3 script instead of these tests to see what that shows.

Do any of the mods have any knowledge of speed caps being imposed on customers outside of peak times?10-12 Dec. 2025.pnglast 30 2025-12-23.png

MrMorph
Fledgling

Thanks for the reply. I don't think the mods know anything as @MichaelP has seen fit to ignore me.

I cannot view your graphics.

MichaelP
Community Support Team
Community Support Team

Hi @MrMorph,

It's a shame to hear that you're experiencing a drop in Broadband speeds.

I appreciate you may probably do this already, but we'd recommend keeping the hub in an open space - usually at least one metre away from other electrical items.

Having it near a windowsill also helps with obtaining the best signal.

Please have a look at the Coverage and Network Status checker - this might help to clarify if there are any service issues in your area currently.

If nothing is flagged and you don't see improvement in the near future, please connect with the Home Broadband team, and they'll run through the options available to you.

Thanks,
Michael



Mod tip! The author of a post can hit 'Accept as Solution', to highlight a reply that helped solved their query.


MrMorph
Fledgling

@MichaelP

So Michael, I guess this was pointless and that I will not get anything further from you.

MrMorph
Fledgling

The thing is; I was getting decent speeds for a long time, I have not changed the placement of the hub. Why would the speed drop so much now?

I already checked the status, it reports no problems currently - but clearly there is.

Is there a way to know where my closest mast is?

I am still suspicious of bait and switch going on here!

MichaelP
Community Support Team
Community Support Team

Hi @MrMorph,

Apologies for not picking this up sooner.

There are some third-party websites that may be able to confirm where your closest mast is.

It seems to be an unfortunate coincidence that you've seen a drop in speeds around the same time that you upgraded.

Have you been able to chat with the Home Broadband team since last week?

If the drop is substantial and is still ongoing, it would be possible to look at options, such as cancellation, if this continues to impact you.

Thanks,
Michael



Mod tip! The author of a post can hit 'Accept as Solution', to highlight a reply that helped solved their query.


Geluk
Maestro

Insert your POSTCODE on 3's NETWORK COVERAGE page, to see if there are issues.

MrMorph
Fledgling

Yes I already have done, thanks.